Managing a Cluster
You can use the pgEdge Distributed Postgres (Cloud Edition) console to
review cluster information; highlight the name of a cluster in the
Clusters menu to access the console for that cluster.

If you've recently created or modified the cluster, the header displays a banner showing the cluster state. The console header also displays information about the selected cluster:
- The cluster name.
- The length of time since the last cluster update.
- The preferred connection type (
PublicorPrivate); this indicates if the cluster nodes are in a public subnet or not. - The
Cluster IDassociated with the cluster. - The name of the cloud provider account on which the cluster resides; click the name of the account to navigate to the details page for the account.
- User-defined resource tags associated with the cluster.
Also in the cluster header, a set of informational panes tell you the state of the cluster at a glance:
- the total node count
- the number of healthy nodes
- the number of unhealthy nodes
- the number of unresponsive nodes
The Cluster Information Tabs

The tabbed browser on the Cluster tab provides quick access to
information about the state of your cluster:
- Select the
Overviewtab to view information about the cluster, and the databases currently deployed on the cluster. Detailed information about the cluster's nodes is displayed below. Click on an icon in theDatabasepane to navigate to detailed information about the selected database. - Select the
Metricstab to view details about cluster resource use. - Select the
Logstab to review cluster log files.
The Overview Tab
Select the Overview tab to review information about the cluster. Panes
on the Overview tab contain links to cluster artifacts:
- Select a database name in the
Databasespane to navigate to the information page for that database. - Select a backup store name in the
Backup Storepane to navigate to the information page for the store.

The Nodes pane contains general node information. Use the tabbed browser
to select a node to review information that node:
- The
Availability Zonelists the provider region in which the node is deployed. - Use the
External IP Addresswhen making ssh connections to the node. - Use the
Internal IP Addresswhen configuring VPN connections to the node. - The
Instance TypeandVolume Sizefields provide node size information. - The
Instance IDidentifies the node and associated resources in the cloud provider console. - The
UUIDis a unique identifier for cluster resources outside of the cloud provider console; use the UUID when making API calls.
Cluster Nodes Map
When the Overview tab is selected, a map displays the locations of
the cluster's nodes. Hover over a mapped node to display the name and
city in which the node resides.

Review Firewall Configuration
The Overview tab displays the currently defined [Firewall Rules]
(firewall.md).

Select the Manage Firewall Rules button to open a dialog that allows you to
modify or create rules for the cluster.
VPC Associations
The Overview tab also displays the current VPC Associations:

Select the + Add VPC Association button to add a new association.
Network Ingress
The Overview tab also displays the current VPC Associations:

Select the + Add Ingress button to define a new ingress.
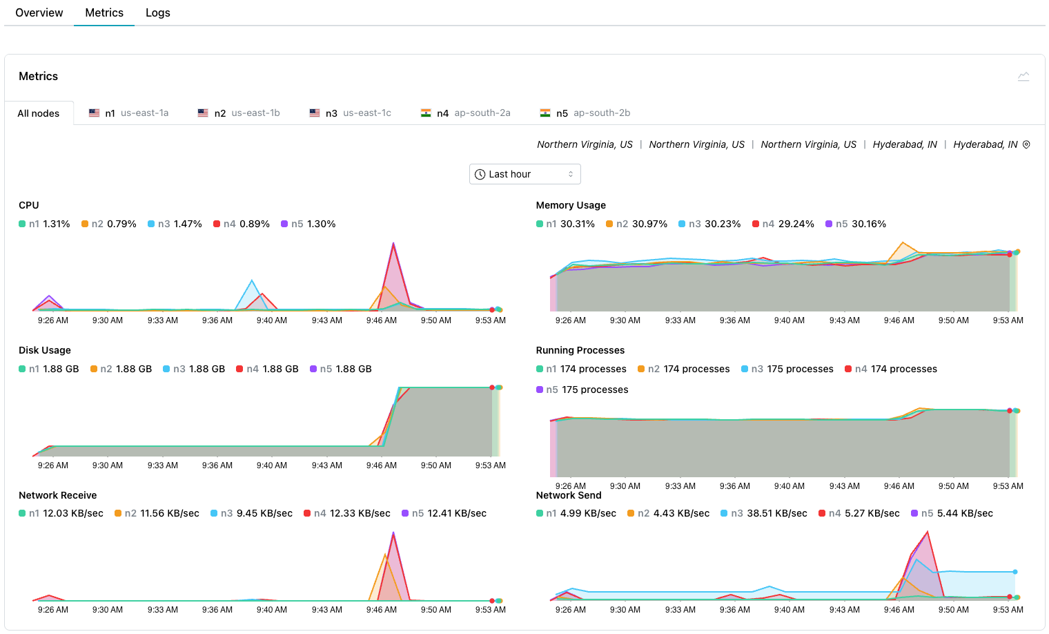
Reviewing Cluster Metrics
Select the Metrics tab to review detailed system resource usage for
the cluster.

Select from tabs across the top to review a graph containing:
- Metrics for
All nodesin your cluster. - Metrics for a specific node in your cluster.
Use the drop-down at the top of the Metrics pane allows you to
specify the length of time displayed by each graph.
Select a point on a graph to display information about the graphed event that occurred on your cluster:
![A point-in-time selected in the cluster metrics graph] (../images/cluster_metrics_PIT.png)
The graphs display metrics about:
| Graph Name | Description |
|---|---|
| CPU | The percentage of CPU used by the database |
| Memory Usage | Memory used (in MB) |
| Disk Usage | The amount of disk space used (in GB) |
| Running Processes | The number of running processes |
| Network Receive | The amount of data received by the instance |
| Network Send | The amount of data transmitted from the instance |
Select the Logs tab to review log files for the cluster.

Use the tabs across the top to select the node(s) for which you'd like to review the log files. Then:
- select
System logsto review the system commands performed to manage your cluster. - select
Docker logsto review the Docker-specific commands executed to manage the container in which your cluster is running. - select
SSH logsto review details about ssh connections made to your cluster.
Use the Auto refresh/Manual refresh drop-down to specify if the log
entries should update automatically (Auto refresh), or to pause updating
(Manual refresh) for easier viewing. To manually refresh the log
table's content, select the refresh button to the right of the drop-down.
Use controls in the table header to sort or search the selected log file:
- Select a column heading to sort alphabetically by the column value; click a second time to reverse the sort order.
- Click the filter icon to the right of the
Levelheading to select a status from the drop-down; all rows assigned the selected status will be filtered to the top of the result set.

- Use the search box to the right of the
Messagelabel to enter a search string; the search term will be highlighted in the log file entries. Use the navigation arrows to move to the next/previous occurrence of the search term.

pgEdge Distributed PostgreSQL: Cloud Edition Resources
Use the links at the end of the navigation pane to access pgEdge Distributed PostgreSQL: Cloud Edition resources:
- For an invitation to the pgEdge Discord server, select the
Communitylink. - To review the documentation, select the
Docslink. - To manage account details, select the
Settingslink. - Select the
Team Managementlink to manage account membership.